Zabbix monitoring network 8: Zabbix Grafana

8. Zabbix Grafana
Grafana là một nền tảng biểu diễn số liệu open source , chuyên phục vụ các nhu cầu monitoring cũng như đánh giá các số liệu thu được. Trong một số bài viết trước trên trang web, ITFORVN đã giới thiệu với các bạn về Grafana thông qua loạt bài giải pháp giám sát hệ thống Prometheus và Grafana. Lần này, mình xin giới thiệu với các bạn cách tích hợp Grafana và Zabbix. Tại Server Zabbixitforvn, sử dụng lệnh vi để tạo file /etc/yum.repos.d/grafana.repo
vi /etc/yum.repos.d/grafana.repo
Sau đó, add các giá trị sau đây vào file:
[grafana]
name=grafana
baseurl=https://packagecloud.io/grafana/stable/el/6/$basearch
repo_gpgcheck=1
enabled=1
gpgcheck=1
gpgkey=https://packagecloud.io/gpg.key https://grafanarel.s3.amazonaws.com/RPM-GPG-KEY-grafana
sslverify=1
sslcacert=/etc/pki/tls/certs/ca-bundle.crt
Tiếp theo, ta sử dụng lệnh yum để cài đặt Grafana
yum install grafana
systemctl daemon-reload
systemctl start grafana-server
Sau khi cài đặt, thiết lập Grafana khởi động cùng hệ thống:
systemctl enable grafana-server
Tiếp theo, ta sẽ cài plugin đồ họa Grafana cho Zabbix bằng lệnh
grafana-cli plugins install alexanderzobnin-zabbix-app
Sau khi cài plugin, khởi động lại dịch vụ Grafana-server
systemctl restart grafana-server
Ta sử dụng trình duyệt đăng nhập vào Grafana với tài khoản mặc định là admin/admin

Hình 8.1: Giao diện Web Grafana
Lần đăng nhập đầu tiên, hệ thống sẽ yêu cầu đổi password.

Hình 8.2: Change Password mặc định của Grafana
Vào mục Settings, chọn Settings, chọn Zabbix

Hình 8.3: Chọn Zabbix
Chọn Enable

Hình 8.4: Enable Zabbix Plugin
Nhấn Update

Hình 8.5: Update Zabbix Plugin
Vào mục Configuration, tab DataSources, chọn Add data source

Hình 8.6: Add data Source
Tại cửa sổ Data Source Type, chọn Zabbix

Hình 8.7: Chọn Zabbix Data Source Type
Tại mục URL:
http://yourzabbixserveripaddress/zabbix/api_jsonrpc.php
Ví dụ: http://10.0.1.198/zabbix/api_jsonrpc.php
Tại mục Zabbix API details:
Điền Username và Password đăng nhập của Zabbix
Sau khi điền các thông số, nhấn Save & Test.

Hình 8.8: Edit Zabbix Data Source Type
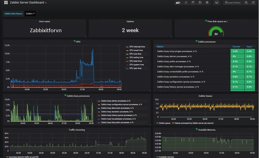
Nhấn vào biểu tượng của Zabbix và chọn Zabbix Server Dashboard

Hình 8.9: Chọn Zabbix Server Dashboard
Giao diện Zabbix Server DashBoard sẽ xuất hiện

Hình 8.10: Giao diện Zabbix Server Dashboard


