Hướng dẫnMonitoring[Prometheus từ A đến Z] Phần 07. Cấu hình Alert trong Prometheus gửi tin nhắn qua telegramThg 5 2020·8 phút đọc
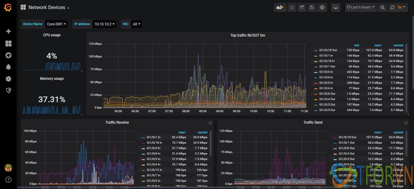
Hướng dẫnMonitoring[Prometheus từ A đến Z] Phần 04. Giám sát thiết bị mạng Cisco qua snmp với PrometheusThg 5 2020·5 phút đọc
Hướng dẫnMonitoring[Prometheus từ A đến Z] Phần 05. Giám sát firewall pFsense và Linux server với PrometheusThg 5 2020·4 phút đọc
Hướng dẫnMonitoring[Prometheus từ A đến Z] Phần 03. Giám sát firewall Fortigate qua snmp với PrometheusThg 5 2020·7 phút đọc
Hướng dẫnMonitoring[Prometheus từ A đến Z] Phần 02. Giám sát Windows Server với PrometheusThg 5 2020·6 phút đọc
Hướng dẫnMonitoring[Prometheus từ A đến Z] Phần 01. Cài đặt Prometheus và Grafana trên CentOS 7Thg 6 2019·7 phút đọc
Hướng dẫnMonitoringGiới thiệu về Prometheus và Grafana - giải pháp tối ưu cho hệ thống Monitor.Thg 6 2019·4 phút đọc
Hướng dẫnNetworkingSystem+1Cấu Hình Cacti - Kéo Dữ Liệu Từ Thiết Bị Giám Sát VềThg 11 2015·4 phút đọc